What does OCP Insights® offer?
Exploring the capabilities of OCP Insights®
OCP Insights® is a comprehensive tool used for monitoring and analyzing calls, providing significant statistics about Orchestrator applications such as dialogues, flows, and miniApp invocations stemming from calls or web chats. It is segmented into three components:
OCP® Monitor is the heart of the system, providing an in-depth exploration of conversations within an OCP application. Essentially, it offers a clear and detailed view in the interaction between the system and the user. For more information, refer to the OCP® Monitor User Guide.
OCP® Reporting is an extensive reporting and analytics system providing graphical dashboards illustrating key performance metrics. Its purpose is to highlight opportunities for continuous improvement of the Virtual Assistant and offer profound insights into customer conversations. The generation of these reports is entirely system-driven and doesn't require human analysis. For more information, refer to the OCP® Reporting User Guide.
Export Service grants users access to their raw application data and provides an essential and unfiltered foundation for data analysis. For more information, refer to the Export Service User Guide.
OCP® Monitor
The OCP® Monitor is a comprehensive tool designed for tracking system-user interactions. With this tool, users can dive into conversational details within an OCP® application, examining Orchestrator application dialogues, Flow interactions, and miniApp invocations originating from calls or web chats.
Search filter
OCP® Monitor comes with a powerful search filter that lets users refine dialog search using filters like dialog ID, session ID, and connection ID. Live monitoring of ongoing sessions is also a feature via the Show Live toggle. Additionally, the Advanced Search provides more granular control over queries.

Dialog Review
The search results, displayed in a dialog list, offer vital dialog specifics. A click on a dialog opens up the Dialog Review that provides in-depth details about the selected dialog.

Application Layer
Application Layer can be enabled to give a high-level perspective of each dialog in OCP® without subcomponent details. The Application Layer also allows application dialog structures to remain visible during dialog list searches with applied filters.

Path View
Path View is a feature in OCP® Monitor that visually displays the sequence of dialog steps in a session. It provides a structured, hierarchical view of interactions, and users can expand/collapse branches and click items for detailed information. This tool offers a clear and concise way of analyzing session components.

Monitoring Voice Biometrics
Monitoring of Voice Biometrics offers the users tools for assessing caller identification. Users can evaluate results of voice database searches, verification labels, and comparisons of voiceprint similarity. This aids in validating voice identification.
To access more comprehensive details, refer to the OCP® Monitor User Guide.
OCP® Reporting
OCP Reporting® is a comprehensive analytics and reporting platform which delivers real-time and conversational insights into customer interactions. It provides graphs and tables of key performance metrics, offering opportunities for continual improvements and deeper understanding of customer needs. Additionally, the Reporting tool also allows for customizable and detailed search filters for specific applications or miniApps.
The tool is divided into two components:
Real-time Data
Real-time Data gives instantaneous updates on the current situation of miniApps, including Sessions, Dialogs, miniApp Invocations, miniApp Events, End Type Reports and miniApp Success Rate. This data can be filtered and downloaded for further analysis.

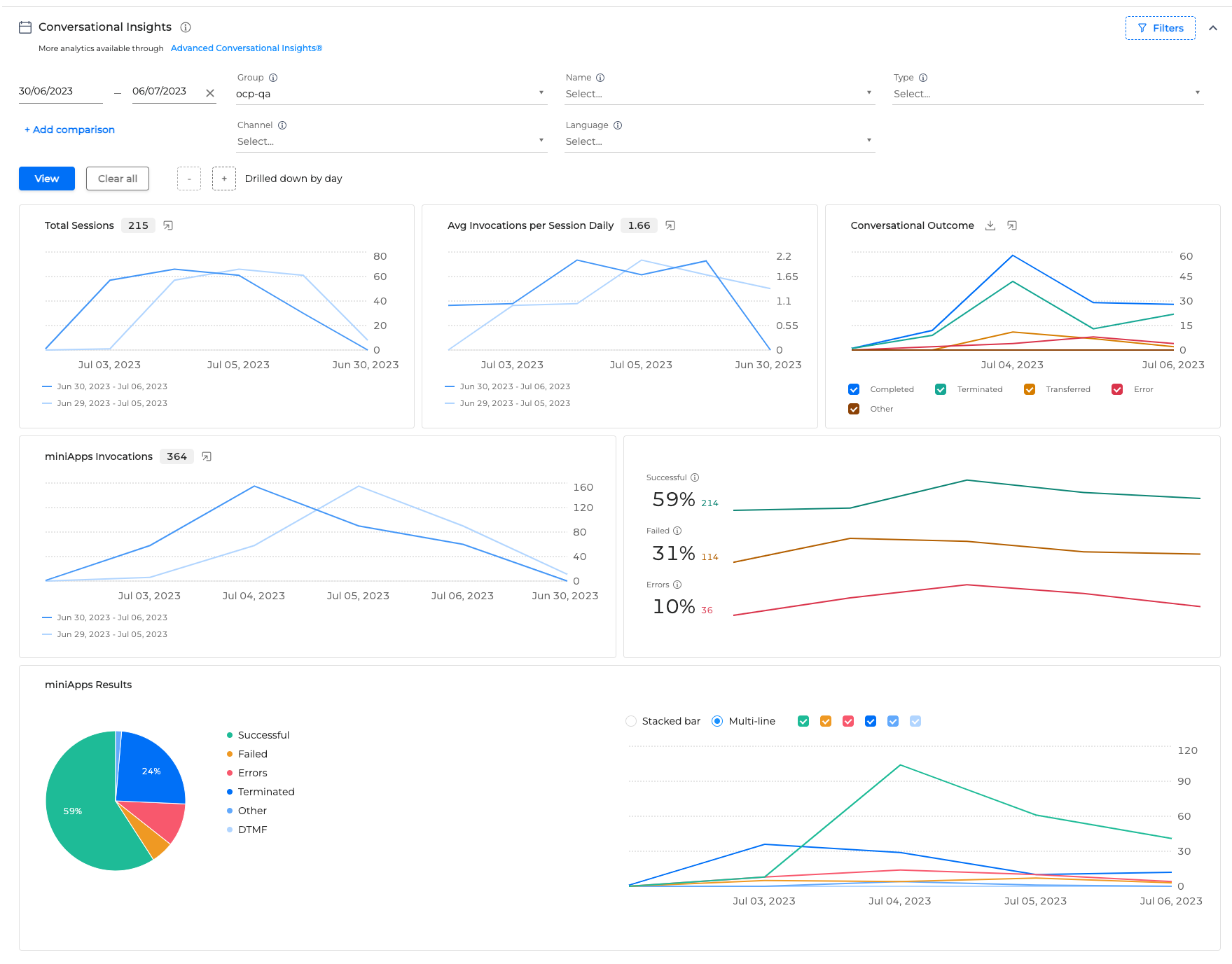
Conversational Insights
Conversational Insights offers a more analytical approach, providing historical performance metrics presented in a number of interactive dashboards, including Total Sessions, Avg Invocations, Conversational Outcome, miniApps Invocations and miniApps Results.

For more information, refer to the OCP® Reporting User Guide.
Export Service
Export Service allows OCP users to access their raw application data securely in compliance with GDPR requirements. With special privileges, users can create new exports or download data.
The main features of Export Service include:
Archive that provides a summary of export requests per OCP group,
Subscriptions that allow users to receive real-time data streams, and the ability to create new export requests.
The data is available for download for only 24 hours after the export request is successfully completed. If the data is not available for export, users will receive a notification.
To ensure the highest security standards, access to these features is controlled and requires special access permissions from the Customer Support team.
To explore more details, refer to the OCP® Export Service User Guide.